[DRIVING] BMW e39 + Siemens motor + Prius Gen3 OI - Yanoibe39 conversion

Tell us about the project you do with the open inverter
mario
Posts: 79
Joined: Fri Dec 14, 2018 10:20 pm
Location: Croatia
Has thanked: 117 times
Been thanked: 24 times

[DRIVING] BMW e39 + Siemens motor + Prius Gen3 OI - Yanoibe39 conversion

Post by mario »

Yet Another OpenInverter BMW e39 conversion

Hi forum members,

I follow EV and OI scene for a long time now and got here when forum started. Always liked idea of converting good ICE car and keeping performance. Professionally I do business app programming and have a full time job for over 20 years. I know very little about electronics but I like to learn and try things. I have some hobby experience from the past in mechanics.

I've decided that I will do some conversion when I was watching Damien's video in 2012. about his e39 first conversion. Thanks to his and work of other guys in the OI community, and information they provide, this conversion was possible for me.

I was watching for affordable parts for some time and got Azure palet delivered, wanted to use DMOC but that didn't work for me at the end. I did manage to get motor running in the air with power supply and hand built damiens board but connecting all sensors and inputs revealed more things that I didn't know how to address. At that time, guys published work on Toyota stuff and that was huge push forward.

I've received Prius Gen3 v1d board, my friend easily populated things that needed to be soldered, we put board in inverter and inverted was working. :)
At that time, I was driving my 528iA as a daily for the six years, did all maintenance tasks on it and was very pleased with the car. So, It was great candidate for conversion. :)

Here is list of parts used...
Parts used:
Motor Siemens 1PV5135-WS14
Inverter Toyota Prius Gen3 - with v1d board
Gearbox ZF GS6 53DZ with 528iA diff 3.07
Charger/DCDC Mitsubishi Outlander
Vacuum pump Hella UP32
Vacuum sensor VW/Audi
Servo pump Opel Zafira
Battery Samsung 25R 96S20P
Heater - not in the car yet

While doing conversion I've found a way around Arduino framework and did all needed coding. There are multiple ESP32 devices and all are communicating by WiFi using mqtt.
All code can be found on https://github.com/mmadzar in GN02475xxx repositories:
GN02475acc - control charger, DC/DC, simulate e39 ICE can, reads sensor and controls vacuum pump, servo pump
GN02475ike - I-bus comms, controls High IKE display and various car functions, simulates tank level using digipots
GN02475inv - replaces inverters WiFi module, mqtt comms
GN02475ivts12 - monitors 12V power by reading can messages from the shunt
GN02475ivtsHV - monitors HV power and controls precharge and main relay

and some pictures with parts and conversion progress...
motor_palet.JPG
out_528.JPG
gearbox_motor.JPG
motor_noinverter.jpg
manual_in.jpg
main_relay_fuse.png
esp32_12V_can1.jpg
test_esp32_incar.jpg
Attachments
test_esp32_12V_incar.jpg
test_charger_incar_cooler.jpg
mario
Posts: 79
Joined: Fri Dec 14, 2018 10:20 pm
Location: Croatia
Has thanked: 117 times
Been thanked: 24 times

Re: BMW e39 + Siemens motor + Prius Gen3 OI - Yanoibe39 conversion

Post by mario »

Here is some more pictures...

Motor cover plate removed to check position sensor - of course, not needed, all like new. :)
motor_rear1.jpg
motor_rear2.jpg
Battery in progress
battery_inprogress.jpg
One battery box weights under 19 kg. There are six of them
battery_box_bms1.jpg
Testing battery position behind rear seats
test_battery_in_car1.jpg
test_battery_in_car2.jpg
test_battery_in_car3.jpg
BMS setup for test drive :)
test_battery_in_car4.jpg
test_battery_incar.jpg
bms_test.jpg
mario
Posts: 79
Joined: Fri Dec 14, 2018 10:20 pm
Location: Croatia
Has thanked: 117 times
Been thanked: 24 times

Re: BMW e39 + Siemens motor + Prius Gen3 OI - Yanoibe39 conversion

Post by mario »

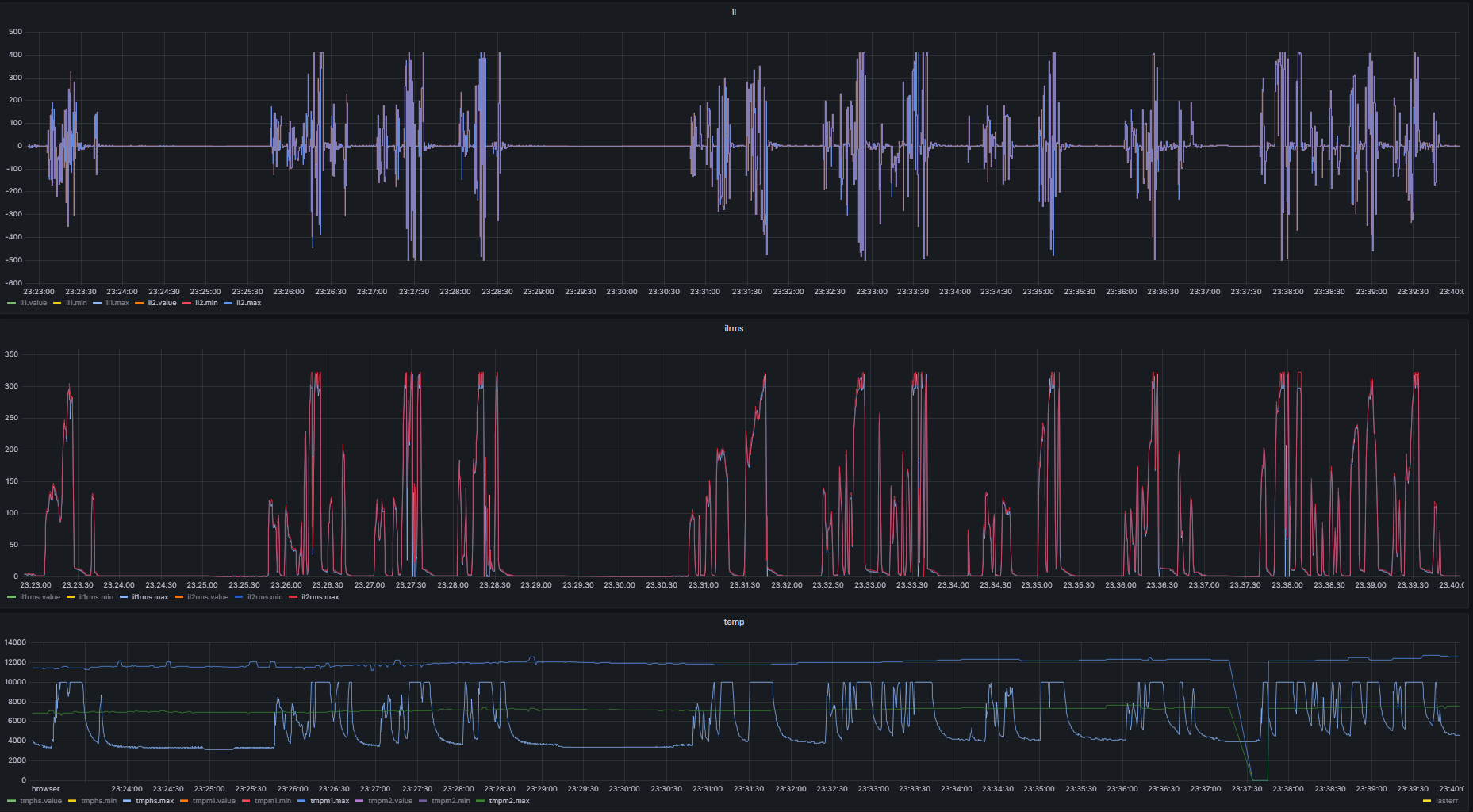
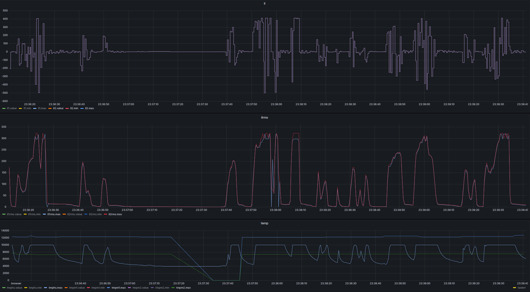
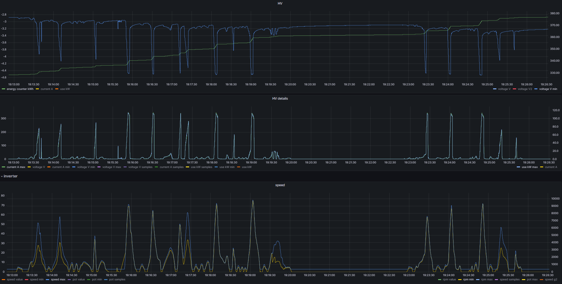
I want to share some logs from my last test drive...

Inverter has v1d board and 5.25.R-sine firmware and I used parameters available online both, for inverter and motor, with minimal changes. I have parameter sinecurve set to Simultaneous.

Road is only about 200m long so not too much space for testing, also because there is a brick wall at the end. :) I was hitting over 60 km/h during tests. :) Test took about 15 mins and this is complete log.
td_15min.png
td_15min_2.png
Car drives great. Weight of the car (I estimate about 100 kg less than original) is not a problem at all for the Prius inverter and Siemens motor. It just goes.
Logs show that inverter easily pulls over 120 kW from the battery. During previous testing I also logged over 130 kW, so, lots of performance available.
td_3min.png
td_3min_2.png
invweb_screen_ilmaxblue_idcred.png
Very pleased with results, and, even if there is some more work to make it all street legal, I'm looking forward to use this car as a daily.
User avatar
Bratitude
Posts: 1156
Joined: Thu Jan 02, 2020 7:35 pm
Location: Canada
Has thanked: 246 times
Been thanked: 469 times
Contact:

Re: BMW e39 + Siemens motor + Prius Gen3 OI - Yanoibe39 conversion

Post by Bratitude »

awesome work, just a note of criticism because internet ;)

your bms cell taps look unfused. this i see again and again, even with high end conversion shops. its a big nono!

cell level fuses!

unfused bms taps are the main cause of fires.
https://bratindustries.net/ leaf motor couplers, adapter plates, custom drive train components
Doig5710
Posts: 59
Joined: Wed Apr 22, 2020 6:41 am
Location: Rangiora, New Zealand
Has thanked: 152 times
Been thanked: 7 times

Re: BMW e39 + Siemens motor + Prius Gen3 OI - Yanoibe39 conversion

Post by Doig5710 »

Would it be ok to use un fused milspec wire? Something like 24 ga cable? The milspec wire should melt and not hurt the insulation so no fire risk
User avatar
johu
Site Admin
Posts: 7182
Joined: Thu Nov 08, 2018 10:52 pm
Location: Kassel/Germany
Has thanked: 552 times
Been thanked: 1913 times
Contact:

Re: BMW e39 + Siemens motor + Prius Gen3 OI - Yanoibe39 conversion

Post by johu »

120 kW with Prius, wow! Is that with power stages paralleled? What's the system voltage?
Support R/D and forum on Patreon: https://patreon.com/openinverter - Subscribe on odysee: https://odysee.com/@openinverter:9
mario
Posts: 79
Joined: Fri Dec 14, 2018 10:20 pm
Location: Croatia
Has thanked: 117 times
Been thanked: 24 times

Re: BMW e39 + Siemens motor + Prius Gen3 OI - Yanoibe39 conversion

Post by mario »

johu wrote: Mon Mar 27, 2023 8:39 am 120 kW with Prius, wow! Is that with power stages paralleled? What's the system voltage?
Nope, no paralleled stages, just MG2.
Battery is 96S and this test was not with full battery, voltage was something under 370V.
Voltage and current are measured using ISA shunt and this 120+ kW is from the battery.
Pete9008
Posts: 1801
Joined: Sun Apr 03, 2022 1:57 pm
Has thanked: 102 times
Been thanked: 351 times

Re: BMW e39 + Siemens motor + Prius Gen3 OI - Yanoibe39 conversion

Post by Pete9008 »

Nice! I think you may have the record for power on a Gen3 inverter there :)

I've been worrying about this for a while now (there is another thread somewhere about it) but you've put my mind at rest that the 100kW I'm aiming for should be easily achievable :)
User avatar
Bigpie
Posts: 1884
Joined: Wed Apr 10, 2019 8:11 pm
Location: South Yorkshire, UK
Has thanked: 91 times
Been thanked: 517 times

Re: BMW e39 + Siemens motor + Prius Gen3 OI - Yanoibe39 conversion

Post by Bigpie »

Could you post your params file please?
BMW E91 2006
ZombieVerter
GS450h
Outlander Charger DC/DC
Outlander Compressor
Renault Kangoo 36kWh battery
FOCCCI CCS
mario
Posts: 79
Joined: Fri Dec 14, 2018 10:20 pm
Location: Croatia
Has thanked: 117 times
Been thanked: 24 times

Re: BMW e39 + Siemens motor + Prius Gen3 OI - Yanoibe39 conversion

Post by mario »

This is file with inverter parameters used for the run shown in charts...

testrun17_params.json
(1.54 KiB) Downloaded 485 times
User avatar
Bigpie
Posts: 1884
Joined: Wed Apr 10, 2019 8:11 pm
Location: South Yorkshire, UK
Has thanked: 91 times
Been thanked: 517 times

Re: BMW e39 + Siemens motor + Prius Gen3 OI - Yanoibe39 conversion

Post by Bigpie »

Thanks, forgot the Siemens is induction motor.
BMW E91 2006
ZombieVerter
GS450h
Outlander Charger DC/DC
Outlander Compressor
Renault Kangoo 36kWh battery
FOCCCI CCS
MattsAwesomeStuff
Posts: 1081
Joined: Fri Apr 26, 2019 5:40 pm
Has thanked: 478 times
Been thanked: 309 times

Re: BMW e39 + Siemens motor + Prius Gen3 OI - Yanoibe39 conversion

Post by MattsAwesomeStuff »

*applause*

I'm using a Gen2, so I can expect I think 75% of your results, but, bottom line to me is that it's good enough.

Also I'm using an induction motor, so, it's an even closer parallel to my work. Hurray :)
mario
Posts: 79
Joined: Fri Dec 14, 2018 10:20 pm
Location: Croatia
Has thanked: 117 times
Been thanked: 24 times

Re: BMW e39 + Siemens motor + Prius Gen3 OI - Yanoibe39 conversion

Post by mario »

Another test run with latest v5.26.Y firmware... Some logs and parameters attached.
I'm very pleased with performance and probably will leave it as is for now.


v0404_tdcp_params.json
(1.36 KiB) Downloaded 497 times
2023-04-04 220809_a.png
2023-04-04 221532_3m1.png
2023-04-04 221835_3m2.png
Mhs
Posts: 65
Joined: Fri Jul 26, 2019 8:06 pm
Location: Bahrain
Has thanked: 310 times
Been thanked: 13 times

Re: BMW e39 + Siemens motor + Prius Gen3 OI - Yanoibe39 conversion

Post by Mhs »

Very impressive numbers!

I'm interested in your battery details, do you mind sharing some numbers (volts, number of 18650(?) In each box, kWh?,...)? And what is the BMS you are using?

Thanks and good luck with the rest of the project!
Zombieverter
Outlander rear motor & Inverter
mario
Posts: 79
Joined: Fri Dec 14, 2018 10:20 pm
Location: Croatia
Has thanked: 117 times
Been thanked: 24 times

Re: BMW e39 + Siemens motor + Prius Gen3 OI - Yanoibe39 conversion

Post by mario »

Mhs wrote: Wed Apr 05, 2023 6:22 am Very impressive numbers!

I'm interested in your battery details, do you mind sharing some numbers (volts, number of 18650(?) In each box, kWh?,...)? And what is the BMS you are using?

Thanks and good luck with the rest of the project!
Check previous posts for more details...

This is cell info
INR18650-25R-datasheet.pdf
(860.58 KiB) Downloaded 350 times
Generic chinese BMS
https://www.currentconnected.com/product/jbd/
User avatar
Bratitude
Posts: 1156
Joined: Thu Jan 02, 2020 7:35 pm
Location: Canada
Has thanked: 246 times
Been thanked: 469 times
Contact:

Re: BMW e39 + Siemens motor + Prius Gen3 OI - Yanoibe39 conversion

Post by Bratitude »

Doig5710 wrote: Mon Mar 27, 2023 7:30 am Would it be ok to use un fused milspec wire? Something like 24 ga cable? The milspec wire should melt and not hurt the insulation so no fire risk
cell level fusing isnt that hard. i dont think that having sense leads melting arbitrarily is a good thing. having a fuse cut connection to a cell will reduce chances of a runaway event. not just a wire fire
https://bratindustries.net/ leaf motor couplers, adapter plates, custom drive train components
m.art.y
Posts: 713
Joined: Sat Jun 06, 2020 6:54 pm
Location: UK/EU
Has thanked: 38 times
Been thanked: 37 times

Re: BMW e39 + Siemens motor + Prius Gen3 OI - Yanoibe39 conversion

Post by m.art.y »

Bratitude wrote: Sat Apr 08, 2023 3:18 am cell level fusing isnt that hard. i dont think that having sense leads melting arbitrarily is a good thing. having a fuse cut connection to a cell will reduce chances of a runaway event. not just a wire fire
Thanks, do you have any examples of fuses that we could use?
User avatar
Ev8
Posts: 834
Joined: Sat Jan 30, 2021 11:05 am
Has thanked: 44 times
Been thanked: 172 times

Re: BMW e39 + Siemens motor + Prius Gen3 OI - Yanoibe39 conversion

Post by Ev8 »

All this talk of cell tap wire fires is scaring me! As I currently have 240 of the things! All unfused, and no easy way to implement fusing
User avatar
johu
Site Admin
Posts: 7182
Joined: Thu Nov 08, 2018 10:52 pm
Location: Kassel/Germany
Has thanked: 552 times
Been thanked: 1913 times
Contact:

Re: BMW e39 + Siemens motor + Prius Gen3 OI - Yanoibe39 conversion

Post by johu »

How about a very thin wire strand to start out the tap? Like 0.1mm enameled copper wire. It melts at around 1A
Support R/D and forum on Patreon: https://patreon.com/openinverter - Subscribe on odysee: https://odysee.com/@openinverter:9
User avatar
Bratitude
Posts: 1156
Joined: Thu Jan 02, 2020 7:35 pm
Location: Canada
Has thanked: 246 times
Been thanked: 469 times
Contact:

Re: BMW e39 + Siemens motor + Prius Gen3 OI - Yanoibe39 conversion

Post by Bratitude »

Ev8 wrote: Sat Apr 08, 2023 6:37 am All this talk of cell tap wire fires is scaring me! As I currently have 240 of the things! All unfused, and no easy way to implement fusing
lik johu said, thin copper or Nickle wire. just like tesla and other oems.

potting is a big thing too. i think un potted batteries will be a thing of the past. in the future cells will be encased in potting compound. just so much safer.
https://bratindustries.net/ leaf motor couplers, adapter plates, custom drive train components
mario
Posts: 79
Joined: Fri Dec 14, 2018 10:20 pm
Location: Croatia
Has thanked: 117 times
Been thanked: 24 times

Re: BMW e39 + Siemens motor + Prius Gen3 OI - Yanoibe39 conversion

Post by mario »

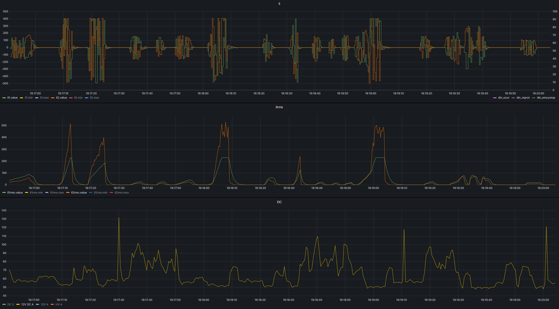
Can someone help me with pre-charging?

I want to shorten my pre-charge time, as I think it takes too long to get to the referent voltage.
Battery pack is 96s and it's sitting at 366V. I use 10kOhm 25W resistor (big one with radiator) to do pre-charge. When I connect my resistor across, measured voltage reaches 230V in 10 seconds. In next 10 seconds it gets to cca 300V, and in next 60 seconds it gets just to 330V.

I was expecting voltage to get to 360V or so, in a few seconds (3-5) and just close main relay.

Here is chart showing described behaviour.
precharge.png
What I'm doing wrong.
Thanks
User avatar
jason_arnold
Posts: 24
Joined: Wed Sep 11, 2019 4:42 pm
Location: Canada
Has thanked: 4 times
Been thanked: 2 times

Re: BMW e39 + Siemens motor + Prius Gen3 OI - Yanoibe39 conversion

Post by jason_arnold »

10KOhm is orders of magnitude too big. Precharge time is function of how fast you fill your device's capacitors - a high value resistor will slow this current to a trickle at the expense of time. OEM use something in the ballpark of 25 Ohms (yes, 1/400th of your current value). A 33 Ohm 100W unit is fairly common in this community - something like the Ohmite HS100 33R.
User avatar
johu
Site Admin
Posts: 7182
Joined: Thu Nov 08, 2018 10:52 pm
Location: Kassel/Germany
Has thanked: 552 times
Been thanked: 1913 times
Contact:

Re: BMW e39 + Siemens motor + Prius Gen3 OI - Yanoibe39 conversion

Post by johu »

Second that. I'm also a fan of high resistance precharge resistors because they can be smaller due to lower inrush current. You've taken that idea a bit far with 10k ;) Highest I ever used was 1k in Polo. Also keep in mind there is also a discharge resistor in every device that has a bus capacitor. In the Leaf inverter it is 100k, probably similar in Prius. So you'll never get above Vbat*100k/(100k+10k)
Support R/D and forum on Patreon: https://patreon.com/openinverter - Subscribe on odysee: https://odysee.com/@openinverter:9
mario
Posts: 79
Joined: Fri Dec 14, 2018 10:20 pm
Location: Croatia
Has thanked: 117 times
Been thanked: 24 times

Re: BMW e39 + Siemens motor + Prius Gen3 OI - Yanoibe39 conversion

Post by mario »

Thanks you guys very much for explanations...

I did some reading and came to the same conclusion. I've also seen that 33R is common in conversions.

My initial plan was to use DMOC 665 inverter but that failed. Since I had that at table, I've used precharge resistor from that inverter and that is where 10k came from. Later I learned that DMOC is an "old" tech and HW things are different with Prius and similar inverters. They draw a lot less power and needs lower resistance resistor.
However, In my local shop I was able to find only 3.3k 10W ceramic resistors so I've put 3 of them in parallel for now - that is about 1.1k 30W total. Now precharge takes about three seconds and I'm ok with it.
I've ordered 33R 100W resistor and will use that finally.
Aragorn
Posts: 160
Joined: Wed Jan 04, 2023 10:23 am
Has thanked: 6 times
Been thanked: 66 times

Re: BMW e39 + Siemens motor + Prius Gen3 OI - Yanoibe39 conversion

Post by Aragorn »

33 ohm, not 33k?
Post Reply