[DRIVING] BMW e39 + Siemens motor + Prius Gen3 OI - Yanoibe39 conversion

Tell us about the project you do with the open inverter
mario
Posts: 79
Joined: Fri Dec 14, 2018 10:20 pm
Location: Croatia
Has thanked: 117 times
Been thanked: 24 times

Re: BMW e39 + Siemens motor + Prius Gen3 OI - Yanoibe39 conversion

Post by mario »

Aragorn wrote: Wed Apr 26, 2023 2:30 pm 33 ohm, not 33k?
Yeap, that was typo. Thanks, will edit post.
mario
Posts: 79
Joined: Fri Dec 14, 2018 10:20 pm
Location: Croatia
Has thanked: 117 times
Been thanked: 24 times

Re: [FIRST DRIVE] BMW e39 + Siemens motor + Prius Gen3 OI - Yanoibe39 conversion

Post by mario »

Precharge with 33R 100W resistor
precharge33r.png
arber333
Posts: 3795
Joined: Mon Dec 24, 2018 1:37 pm
Location: Slovenia
Has thanked: 166 times
Been thanked: 411 times
Contact:

Re: BMW e39 + Siemens motor + Prius Gen3 OI - Yanoibe39 conversion

Post by arber333 »

johu wrote: Sat Apr 08, 2023 6:37 pm How about a very thin wire strand to start out the tap? Like 0.1mm enameled copper wire. It melts at around 1A
Do not forget to support those wire strands. As they are single strand and car is vibration intensive enviroment they could easily brake under mechanical stress not only current.
I would suggest short tap cables and a pcb with fuses or thin copper traces to act as fuse. From there on you span your normal BMS wires...
mario
Posts: 79
Joined: Fri Dec 14, 2018 10:20 pm
Location: Croatia
Has thanked: 117 times
Been thanked: 24 times

Re: [FIRST DRIVE] BMW e39 + Siemens motor + Prius Gen3 OI - Yanoibe39 conversion

Post by mario »

I finally got my car to pass inspection and got license plates. It's now registered as electric with 45kW.

The car got weighted when inspected and there is 699 kg on the front axle and 792 kg on the rear.
That is total 1491 kg.
Before conversion it was total 1640, front: 860, rear 780.
So, about 150 kg less.
Weight distribution now is 47:53, and it was 53:47.

When converted, car was sitting too high at the front, about 60mm too high. I've put -40mm lowering springs and it dropped to the standard height. Rear is also now sitting at standard height.
The thing is that the car has factory sport suspension, have thicker antirollbars and originaly should sit lower than standard.
I still need to do wheels aligment but it handles great as is.

Here is short overview video:


Here is a video of one drive on the route that will be 49% of the car total drives. 49% will be the same route but in other direction. :) Other 2% are unplanned drives.


@arber333, last time I checked pcb fuses where reasonably priced and available so I'll try to design and order pcbs and go with that.
arber333
Posts: 3795
Joined: Mon Dec 24, 2018 1:37 pm
Location: Slovenia
Has thanked: 166 times
Been thanked: 411 times
Contact:

Re: BMW e39 + Siemens motor + Prius Gen3 OI - Yanoibe39 conversion

Post by arber333 »

Aragorn wrote: Wed Apr 26, 2023 2:30 pm 33 ohm, not 33k?
I have seen 18R 200W ceramic resistors in OEM switch boxes...
arber333
Posts: 3795
Joined: Mon Dec 24, 2018 1:37 pm
Location: Slovenia
Has thanked: 166 times
Been thanked: 411 times
Contact:

Re: [FIRST DRIVE] BMW e39 + Siemens motor + Prius Gen3 OI - Yanoibe39 conversion

Post by arber333 »

mario wrote: Mon Jul 07, 2025 10:02 pm .....

When converted, car was sitting too high at the front, about 60mm too high. I've put -40mm lowering springs and it dropped to the standard height. Rear is also now sitting at standard height.
The thing is that the car has factory sport suspension, have thicker antirollbars and originaly should sit lower than standard.
I still need to do wheels aligment but it handles great as is.
.....
Yes, weight will allways mess up your allignment. Every car when i converted first looked like a speedboat 8-) with front sticking up. I solved this by making 30mm alu supports for the rear springs. This raised the rear end and brought the car suspension back into allignment... of course i did the optical allignment as well...
Whenever you mess with weight distribution you need to do allignment check, toe in and other factors for your suspension!
mario
Posts: 79
Joined: Fri Dec 14, 2018 10:20 pm
Location: Croatia
Has thanked: 117 times
Been thanked: 24 times

[DRIVING] BMW e39 + Siemens motor + Prius Gen3 OI - Yanoibe39 conversion

Post by mario »

Have been driving car for some time now and made almost 5k km so far. Monthly average is around numbers planned initialy for this conversion - 500-700 km monthly.

Mechanics is still great and I did wheel aligment also.

For more than a week I'm driving with parameters set that pulls 130kW+ from battery. Siemens and Prius inverter are doing great job, gearbox and coupler also.
Around city I mostly drive in 2nd gear (rarely over 90 km/h) and on open road it's 3rd gear up to 150 km/h.
Full throttle in 1st gear just spins rear wheels, 2nd gear is aggresive enough to keep DSC busy, and 3rd gear provides enough power not to be sluggish in junctions and pull up quickly.

If road is good enough, WOT from standstill doesn't spin wheels in 2nd gear and goes over 100 km/h until rpm limit.
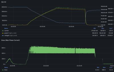
So, I measured times to 100 km/h while tuning parameters.

Best time - from charts - is <9 sec at pack 385 V. I consider this very good number since original car was around 9s.

Here is a parameters json that has half a second lower time
params_20260422.json
(2.91 KiB) Not downloaded yet
For best time I've setup fslipmax to 2.9 and fslipconstmax to 5.8. However, that combination trips inverter in some cases on low rpm. Will share that in other topic.
run22.png
run21.png
Post Reply